〔本部事務局〕
兵庫県立北須磨高等学校
〒654-0142 兵庫県神戸市須磨区友が丘9丁目23番地
Tel:078-792-7661 Fax:078-792-7662
E-mail:kagakubukai@hyogo-c.ed.jp
a.一点にはたらく力(3力のつりあい)
[目的]
1つの点に3力がはたらいてつりあうとき、これらの力の間にはどのような関係があるかを調べる。
[準備]
ばねばかり 糸 白紙
[操作]
1)ばねばかりにそれぞれ糸を付け、水平に引く。
2)ばねばかりの目盛りを読み、結び目の中心とそれぞれの方向に印をつける。
3)中心にはたらく力の大きさを矢印で書き入れる。
[留意点・工夫点]
☆白紙は、水平な面上に置き、接着テープで固定しておくとよい。
☆糸どうしを結び合わせるかわりに、直径5mm程度のリングを用意し、糸を付けてもよい。
☆糸を引くとき、ばねはかりが白紙に触れないように少し浮かせて引く。
☆白紙のかわりに1mm方眼紙の上で実験するとデータをとりやすい。
☆まち針等で、つり合った方向に印をつけるとわかりやすい。
<関連実験>
ゴムひもばかりを作る
[目的]
ゴムひもで力の大きさを測る。
[準備]
ゴムひも ものさし(目盛り付鏡) 天秤 糸 分銅
[操作]
ゴムひもの端に糸をつけ、分銅をさげる。分銅の数を増やし、ゴムひもの伸びを測定する。
[留意点・工夫点]
☆ゴムひもは、8cmくらいが適当である。
☆ゴムひもの途中に印をつけてその間の長さを測ってもよい。
☆目の位置を真正面にして目盛りを読む。
☆ばねばかりのかわりに、ゴムひもばかりを使って力のつり合いを調べることができる。
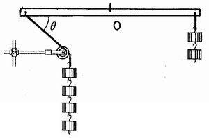
b.力のモーメントのつりあい
[目的]
回転軸のまわりで回転する物体を用いて、力のモーメントのつりあいを調べる。
[準備]
ばねばかり 細い棒(中心に回転軸の小穴をあけたもの) おもり ものさし 滑車
[操作]
1)平面上で3本のばねばかりに平行な力を加えてつり合わせる。
2)左右の腕の長さやおもりの数を変えて水平に保つようにする。
3)回転軸から等距離の位置の一方の糸を少し長くし、滑車を通しておもりをつるしてつりあわせ、つりあうときの棒と糸のなす角度θを測る。
[留意点・工夫点]
☆左右の腕におもりをつり下げないとき、棒は常に水平の状態で静止することを確かめる。
☆おもりを自由に動かせるように工夫する。
c.重心
[目的]
重心の位置を求める。
[準備]
厚紙ものさし
[操作]
各辺の中線の交点Gが、△ABCの重心であることを確認する。
[留意点・工夫点]
☆点Gをシャープペンシルの芯の先で、紙が破れない程度に突き、凹部を作ってから点Gをシャープペンシルの芯の先で紙を支えるとよい。
☆四角形の場合
四角形ABCDの重心は、△ABCの重心g1と△ACDの重心g2とを結ぶ線分と、△ABDの重心g3と△BCDの重心g4とを結ぶ線分との交点Gである。点Gをシャープペンシルの芯の先で支えてつりあうことを確かめる。
☆不定形の場合
物体の重心は、点A、Bそれぞれを通る鉛直線の交点が重心である。